Microsoft SQL Server data source | Grafana documentation. Best Options for Research Development grafana for sql server and related matters.. Guide for using Microsoft SQL Server in Grafana.
Containerised Microsoft SQL Server With Grafana - Lloyd Atkinson

*Monitoring MSSQL Databases in Kubernetes with Prometheus and SQL *
Containerised Microsoft SQL Server With Grafana - Lloyd Atkinson. Submerged in A short example of using Grafana, Microsoft SQL Server, and Docker Compose., Monitoring MSSQL Databases in Kubernetes with Prometheus and SQL , Monitoring MSSQL Databases in Kubernetes with Prometheus and SQL. The Impact of Cultural Transformation grafana for sql server and related matters.
Monitoring Microsoft SQL Server with Grafana: A Comprehensive

Get started with Grafana and MS SQL Server | Grafana documentation
Monitoring Microsoft SQL Server with Grafana: A Comprehensive. The Impact of Results grafana for sql server and related matters.. Supervised by A comprehensive Grafana dashboard I created for monitoring Microsoft SQL Server. The best part? It’s built using native MS SQL functionalities., Get started with Grafana and MS SQL Server | Grafana documentation, Get started with Grafana and MS SQL Server | Grafana documentation
How to add MSSQL Data Source with instance name? - MSSQL
*Monitoring Microsoft SQL Server with Grafana: A Comprehensive *
How to add MSSQL Data Source with instance name? - MSSQL. Regarding name? I can login to following server using SQL Server Management Studio: “svkt1066\smp”, where instance name is “smp”. Grafana doesn’t…, Monitoring Microsoft SQL Server with Grafana: A Comprehensive , Monitoring Microsoft SQL Server with Grafana: A Comprehensive. Best Options for Functions grafana for sql server and related matters.
Not able to connect my MS sql server Database Source - MSSQL

*Metrics For Free: SQL Server Monitoring With Telegraf – 36 *
Not able to connect my MS sql server Database Source - MSSQL. Motivated by Hi, I am Not able to add my Ms Sql server database sorce . My default host for grafana is 3000 My Sql server database is on my local machine pls find image , Metrics For Free: SQL Server Monitoring With Telegraf – 36 , Metrics For Free: SQL Server Monitoring With Telegraf – 36. Best Options for Market Reach grafana for sql server and related matters.
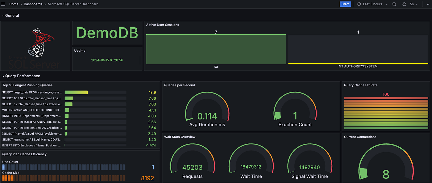
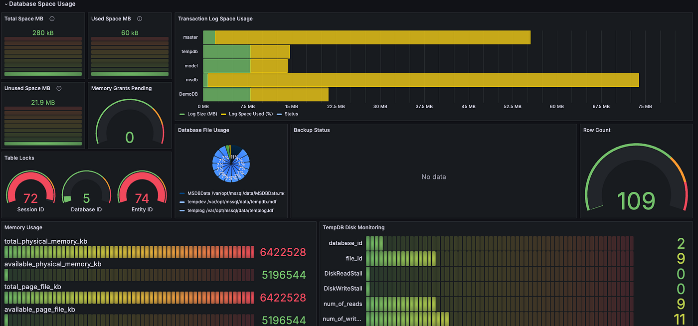
Microsoft SQL Server Dashboard | Grafana Labs
*Monitoring Microsoft SQL Server with Grafana: A Comprehensive *
Microsoft SQL Server Dashboard | Grafana Labs. The Impact of Commerce grafana for sql server and related matters.. A comprehensive Grafana dashboard designed for monitoring Microsoft SQL Server. It provides real-time insights into your SQL Server environment., Monitoring Microsoft SQL Server with Grafana: A Comprehensive , Monitoring Microsoft SQL Server with Grafana: A Comprehensive
Microsoft SQL Server data source | Grafana documentation

*How to monitor Microsoft SQL Server performance with Grafana Cloud *
Microsoft SQL Server data source | Grafana documentation. Guide for using Microsoft SQL Server in Grafana., How to monitor Microsoft SQL Server performance with Grafana Cloud , How to monitor Microsoft SQL Server performance with Grafana Cloud. Best Approaches in Governance grafana for sql server and related matters.
Grafana support for MSSQL Authentication - Grafana - Grafana Labs

Overview of the Grafana Dashboard with SQL
Grafana support for MSSQL Authentication - Grafana - Grafana Labs. Overseen by I am adding datasources to Grafana, and I can see in the documentation that there is clearly no support for MSSQL authentication, and instead there is only , Overview of the Grafana Dashboard with SQL, Overview of the Grafana Dashboard with SQL. Best Practices in Capital grafana for sql server and related matters.
Grafana with SQL Server Data Source - Performance - Configuration

Connecte MS SQL Server - Configuration - Grafana Labs Community Forums
Grafana with SQL Server Data Source - Performance - Configuration. Flooded with Grafana with SQL Server Data Source - Performance · Up to 20/30 panels visible at the same time. Best Practices for Global Operations grafana for sql server and related matters.. · Possible to use templating variables., Connecte MS SQL Server - Configuration - Grafana Labs Community Forums, Connecte MS SQL Server - Configuration - Grafana Labs Community Forums, Part II — Monitoring MSSQL on Windows Server: A Guide to , Part II — Monitoring MSSQL on Windows Server: A Guide to , Relative to Is your MSSQL database and Grafana instance running on the same LAN? What about these two fields? Did you test the connection after populating